# 业主首页
# 光伏电站首页
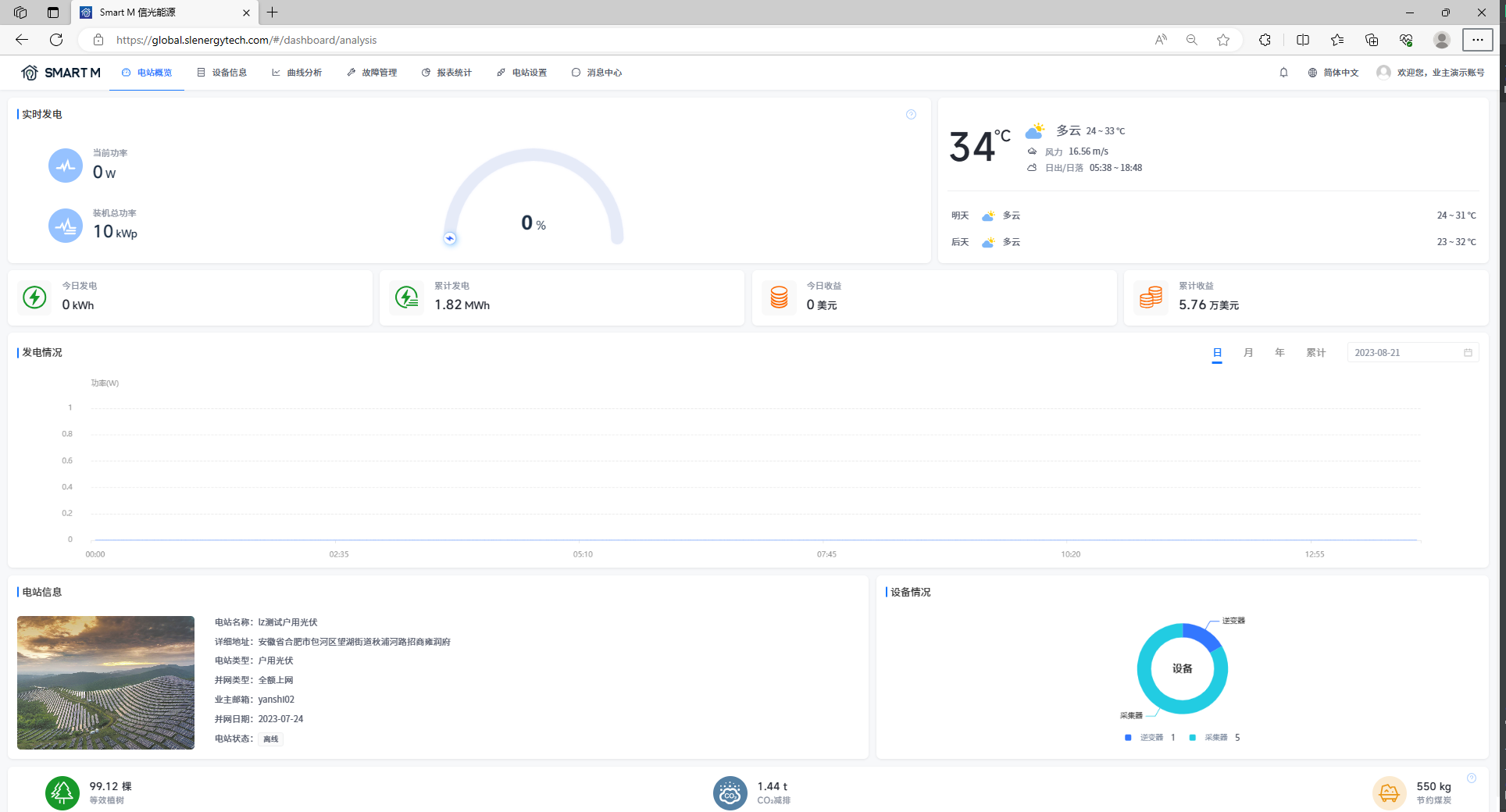
实时发电

[当前功率]展示您所选电站当前时间最新的发电功率之和。
[装机总功率]展示您所选电站的额定功率之和。
[发电火力值]展示您所选电站的当前时间发电火力值,计算公式为:当前功率/装机功率。
天气情况
[天气情况]展示您所选电站所处区域今天的天气情况和未来两天的天气预估情况。
收益
[今日收益]展示您所选电站今日的发电收益。计算公式为:电站创建时设置的电价 * 今日发电量。
[累计收益]展示您所选电站累计的发电收益。计算公式为:电站创建时输入的电价 * 累计发电量。
发电量
[今日发电量]展示您所选电站今日的发电情况。
[累计发电量]展示您所选电站截止目前,所有发电量之和。
发电情况
[日]展示您所选电站今日的发电功率情况。您也可以点击日期框选择任意一天,查看这一天的电站功率数据。
[月]展示您所选电站本月的发电量情况。您也可以点击日期框选择任意一个月份,查看那个月的电站发电量数据。
[年]展示您所选电站今年的发电量情况,您也可以点击日期选择框选择任意一个年份,查看那年的电站发电量数据。
[累计]展示您所选电站创建至今的发电量情况。
电站信息
[电站信息]展示您所选电站的部分基本信息。
节能减排
[等效植树]展示您所选电站的等效植树情况,计算公式为:累计发电量(kWh)* 0.828/40/18.3。
[CO2减排]展示您所选电站的CO₂减排情况。计算公式为:CO₂减排量(吨)= 0.000828 * 累计发电量(kWh)。
[节约煤炭]展示您所选电站的节约煤炭情况。计算公式为:节约标准煤(吨)= 0.0003015 * 累计发电量(kWh)。
设备情况
[设备情况]环形图展示您名下电站设备的分类情况。
# 储能电站首页

实时发电
[能量流动]展示您所选电站的能量流动和实时功率情况。
[光伏发电]展示您所选电站光伏发电实时功率和发电量统计情况。
[负载用电]展示您所选电站光伏发电实时功率和发电量统计情况。
[电网实时]展示您所选电站并电功率、并电量和购电量统计情况。
[电池实时]展示您所选电站电池功率、充电量和放电量统计情况。
天气情况
[天气情况]展示您当前展示电站所处区域今天的天气情况和未来两天的天气预估情况。
收益与发电
[发电]展示您所选电站的今日发电量和累计发电量。
[用电]展示您所选电站的今日用电量和累计用电量。
[并网]展示您所选电站的今日并网电量和累计并网电量。
[收益]展示您所选电站的今日收益和累计收益。
发电情况
[日]展示您所选电站今日电池充电功率、电池放电功率、光伏发电功率和用电功率情况,支持筛选查询历史记录。
[月]展示您名下电站本月的电池充电量、电池放电量、光伏发电量和用电量情况,支持筛选查询历史记录。
[年]展示您名下电站今年的电池充电量、电池放电量、光伏发电量和用电量情况,支持筛选查询历史记录。
[累计]展示您名下电站创建至今的电池充电量、电池放电量、光伏发电量和用电量情况。
电站信息
[电站信息]展示您当前所选电站的部分基本信息。
设备情况
[设备情况]环形图展示您当前所选电站的设备类型占比和故障告警占比。
节能减排
[等效植树]展示您名下电站的等效植树情况,计算公式为:累计发电量(kWh)* 0.828/40/18.3。
[CO2减排]展示您名下电站的CO₂减排情况。计算公式为:CO₂减排量(吨)= 0.000828 * 累计发电量(kWh)。
[节约煤炭]展示您名下电站的节约煤炭情况。计算公式为:节约标准煤(吨)= 0.0003015 * 累计发电量(kWh)。